Deepfield Subscriber Intelligence
Turn subscriber insights into revenues
Turn subscriber insights into revenue and loyalty
Stop guessing what your subscribers want. Proactively reduce churn, optimize marketing spending, and create hyper-targeted service plans by transforming your network into your richest source of valuable data.
Deepfield Subscriber Intelligence is a software application that is deployed as an extension of Deepfield Cloud Intelligence, expanding multidimensional insights to cover subscriber-level analytics. So, in addition to seeing how content and application flows are delivered to your customers, you can also see how these services are used and consumed by your subscribers.
Deepfield Subscriber Intelligence creates new data dimensions by adding and correlating information from AAA, RADIUS, or CSV files, including subscriber profiles, rate plans, access types, and end-system types (e.g., DSLAM or CMTS).
Understand consumption patterns and improve customer experience
Deepfield Subscriber Intelligence provides deep insights into the consumption patterns and online behavior. This information can be valuable to your network and service planners, customer care and marketing planning teams.
Using deep analytical insights from Deepfield Subscriber Intelligence, you can optimize existing service plans or create and customize new plans, compare the performance of content delivery networks (CDNs) from the internet and from your own edge computing and data centers.
Here are a couple of examples of how these insights are visually represented.
Your subscribers and your network are telling you everything. Are you listening?
It is time to go beyond simple demographics with real-time subscriber analytics.
Static profiles based on age and location are obsolete. Your greatest opportunity for growth lies in understanding the dynamic consumption patterns of the applications, content, and services your subscribers use every day. However, encrypted traffic and complex cloud delivery chains have made this impossible with legacy tools, leaving you blind to the behaviors that truly drive your business.
Nokia Deepfield Subscriber Intelligence cuts through the noise. It provides deep, actionable insights into your customers' online habits, enabling you to segment them based on their actual online behavior, rather than relying on guesswork. For the first time, you can see exactly what your subscribers value and how they experience your network.
How Deepfield Subscriber Intelligence works: Turning network noise into business gold
Our unique approach transforms your raw network and subscriber data into strategic business intelligence. With Deepfield, you can use that data as an automated input to your data repositories or AI factories, delivering clean, contextualized data input to your strategic systems and teams, including data science teams.
See everything: Deepfield Cloud Intelligence
Our software-based analytics capture 100% of your network traffic—including encrypted flows—without expensive probes, providing a complete picture of network activity.
Add context: Deepfield Cloud Genome®
We enrich this data with our internet "supply map," a constantly updated feed that identifies thousands of applications, CDNs, and services to tell you what the traffic actually is.
Add subscriber-level context: Deepfield Subscriber Intelligence
We correlate rich network data with your subscriber records (e.g., service plans, access type) to deliver actionable insights that directly link network and subscriber behavior to your specific use cases. Learn more by checking our resources below.
Granular insights with full subscriber privacy ensured
Gaining subscriber-level insight shouldn't put your business at risk. Deepfield is designed for the modern era of privacy. We offer a comprehensive suite of data anonymization, abstraction, and aggregation options, ensuring full compliance with regulations such as the EU's GDPR and California's CCPA.
This enables your teams to track network and consumption insights down to the subscriber level without using any personally identifiable information, providing you with the necessary knowledge while maintaining the security you demand and preserving the privacy of your customers.
Use cases
Deepfield Subscriber Intelligence can unlock many use cases – limited only by your imagination and business needs. Here is a sample of some of our customers' more popular use cases.
Churn prevention
Prevent subscriber churn by detecting the telltale behavioral signs of dissatisfaction—like declining usage of your services—before customers decide to leave.
Read more in our case on reducing subscriber churn.
Create smarter, data-driven campaigns
Stop marketing with a one-size-fits-all approach. With Deepfield, you can segment your customer base based on their actual online habits and needs. A European Tier 1 service provider used Deepfield Subscriber Intelligence to transform its marketing analytics. By tracking consumption down to the subscriber level, its team moved from static profiles to dynamic segmentation. This allowed them to gain immediate access to information on per-subscriber video consumption, identify trends across applications, and see which service plans were truly being utilized by their 4 million subscribers. The result? They were able to "leapfrog competitors" by creating tailored service plans and optimizing upgrade strategies for specific customer types and cities.
You too can optimize marketing strategies and identify new growth opportunities by understanding which services are trending and which customer segments are underserved.
Learn more about how to use Deepfield Subscriber Intelligence to improve your marketing campaigns.
Align network investment with actual demand
Ensure your network investments deliver the best possible Quality of Experience (QoE) and maximize ROI. By understanding subscriber-level consumption of specific high-bandwidth services—like 4K OTT video, cloud gaming, and videoconferencing—you can perform more precise capacity planning. This allows you to add the right amount of bandwidth where and when it's needed, preventing costly over-provisioning while delighting your most demanding users. This detailed insight is crucial for enhancing performance on public benchmarks, such as the Netflix ISP Speed Index, and fostering customer loyalty.
Read more on how Deepfield Subscriber Intelligence can help with the FTTH service rollout planning.
Video analytics – down to subscriber level
Video streaming from services like Netflix, YouTube, Amazon Prime, Hulu, Facebook, and other online video sources is already dominating the internet and service provider networks, with video representing the largest portion of overall traffic in service provider networks today.
Service providers must accurately identify streaming video traffic from all traffic types, understand how video streams – specifically, video IP flows – traverse the network and impact network infrastructure, and quantify video performance to improve the end-user experience.
Using Nokia Deepfield Cloud and Subscriber Intelligence network analytics, you can examine the internet video service delivery chain at the subscriber level.
A powerful GUI and multidimensional insights enable you to drill down to specific network perspectives, such as video service delivery from on-net caches versus off-net – across peering routers.
Alternatively, you can drill down and examine specific video service consumption by access type – in this example, comparing FTTx (fiber), cable, and DSL customers.
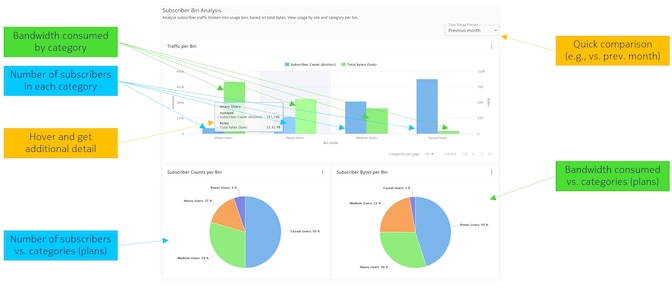
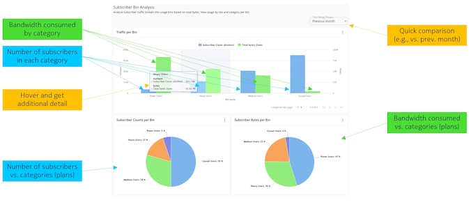
Look at 'subscriber consumption bins'
More – you can expand Deepfield-supplied insights and examine consumption by specific subscriber categories – from super-heavy users (using terabytes of bandwidth per month) to casual users.
Alternatively, examine consumption preferences by application and traffic type to gain a deeper understanding of which content and applications are used most frequently.
Dig deeper for subscriber content and subscription preferences
Deep insights into how subscribers consume services can help your marketing and service planning teams optimize existing service plans or create new ones, such as special subscription plans tailored to gamers, heavy video streamers, or families with extensive online needs.
Monetization options
Equipped with this knowledge, you can optimize the delivery of video (and other) services, improve customer experience, and open new monetization opportunities.
Resources
Use cases
- Better marketing analytics for improved subscriber and business insights with Nokia Deepfield
- Better online video analytics for the streaming era with Nokia Deepfield
- Boost your Netflix ISP Speed Ranking
- Improve OTT video delivery
- Improve your wholesale ISP operations
- Improving network capacity planning to prioritize FTTH rollouts with Nokia Deepfield
- Master the era of multiple OTT subscriptions
- Obtaining holistic network and service visibility with Nokia Deepfield
- Optimize your peering and lower peering and transit costs
- Quickly identify and troubleshoot network issues
- Reducing subscriber churn with Nokia Deepfield
Subscriber intelligence use cases
Related products and solutions
Product
Next-gen, big data and AI-driven DDoS detection and mitigation solution
Product
Transform your network operations with actionable network intelligence
Solution
Turn data from your network into your competitive edge.
Frequently asked questions
Deepfield Subscriber Intelligence is a software application that extends Deepfield Cloud Intelligence with per-subscriber analytics. It is designed for network operators who want to understand individual subscriber usage patterns, consumption preferences, and service quality to drive targeted marketing, reduce churn, and optimize service plans.
It correlates network flow data with subscriber identity information from AAA/RADIUS systems to reveal which applications and content each subscriber consumes, their bandwidth usage patterns, access type (fiber, cable, DSL), and service plan. For example, you can segment subscribers from super-heavy users (terabytes/month) to casual users.
By identifying at-risk subscribers—those experiencing poor QoE for key services, approaching plan limits, or showing declining engagement—you can proactively intervene with targeted offers, network optimizations, or support outreach before they switch to a competitor.
Yes. Subscriber Intelligence provides detailed visibility into consumption patterns by access type and geography, enabling you to prioritize fiber rollout investments where subscriber demand and revenue potential are highest, and to design service tiers that match actual usage behavior.
Unlike CRM tools that rely solely on surveys or billing data, Subscriber Intelligence uses real network traffic data correlated with subscriber profiles. This provides ground-truth visibility into actual usage—not self-reported behavior—enabling more precise segmentation, more effective campaigns, and better plan design.
No. Like all Deepfield applications, Subscriber Intelligence is entirely software-based and probe-less. It ingests standard telemetry (IPFIX, BGP, DNS) and subscriber identity data (RADIUS/AAA/CSV) from your existing infrastructure, with no additional hardware required.
Subscriber privacy is foundational to Deepfield's architecture, not an afterthought. Unlike legacy analytics solutions that rely on deep packet inspection (DPI) to read the actual content of subscriber traffic, Deepfield Subscriber Intelligence never inspects, stores, or processes packet payloads. It works exclusively with network metadata — flow telemetry (IPFIX), routing data (BGP), DNS context, and subscriber identity records from your existing AAA/RADIUS systems.
Subscriber Intelligence includes three levels of data anonymization and aggregation, ensuring the privacy of every customer is protected.
This means Deepfield sees that a subscriber is streaming video and how much bandwidth is consumed, but never what they are watching, reading, searching, or communicating. The proprietary Deepfield Cloud Genome® classifies applications and services by mapping network-level context (IP endpoints, CDN domains, delivery patterns) rather than by inspecting encrypted content — making the entire approach privacy-preserving by design, not just by policy.
Additionally, all subscriber data remains within the operator's own infrastructure. Deepfield is deployed on-premises in your network; subscriber-level analytics are never transmitted to Nokia or any external cloud. Operators retain full control over data access, retention policies, and anonymization rules, supporting compliance with privacy regulations such as GDPR, CCPA, ePrivacy, and regional data protection laws.
This architecture ensures you gain the deep subscriber insights needed to reduce churn, optimize service plans, and improve quality of experience — without ever compromising the trust your customers place in you.
Learn more about Deepfield Subscriber Intelligence
Video
Internet @ 2019 and Internet peering
Video
Introduction to Nokia Deepfield
Infographic
Infographic
Data sheet
Video
Telefonica: Using Nokia Deepfield for automation
Data sheet
Data sheet
Ready to unlock the value hidden in your network?
Contact us to discover how leading service providers are reducing churn, increasing revenue, and fostering unparalleled customer loyalty with Nokia Deepfield.
Let us show you how to turn your network into a source of valuable data into your greatest competitive advantage.
Please complete the form below.
The form is loading, please wait...
Thank you. We have received your inquiry. Please continue browsing.